본문으로 건너뛰기
본문으로 건너뛰기

Monitoring MySQL Logs with ClickStack

TL;DR

This guide shows you how to monitor MySQL with ClickStack by configuring the OpenTelemetry collector to ingest MySQL server logs. You'll learn how to:

  • Configure MySQL to output error logs and slow query logs
  • Create a custom OTel collector configuration for log ingestion
  • Deploy ClickStack with your custom configuration
  • Use a pre-built dashboard to visualize MySQL log insights (errors, slow queries, connections)

A demo dataset with sample logs is available if you want to test the integration before configuring your production MySQL.

Time Required: 10-15 minutes

Integration with existing MySQL

This section covers configuring your existing MySQL installation to send logs to ClickStack by modifying the ClickStack OTel collector configuration.

If you would like to test the MySQL logs integration before configuring your own existing setup, you can test with our preconfigured setup and sample data in the "Demo dataset" section.

Prerequisites
  • ClickStack instance running
  • Existing MySQL installation (version 5.7 or newer)
  • Access to modify MySQL configuration files
  • Sufficient disk space for log files

Configure MySQL logging

MySQL supports multiple log types. For comprehensive monitoring with OpenTelemetry, we recommend enabling the error log and slow query log.

The my.cnf or my.ini configuration file is typically located at:

  • Linux (apt/yum): /etc/mysql/my.cnf or /etc/my.cnf
  • macOS (Homebrew): /usr/local/etc/my.cnf or /opt/homebrew/etc/my.cnf
  • Docker: Configuration is usually set via environment variables or mounted config file

Add or modify these settings in the [mysqld] section:

[mysqld]
# Error log configuration
log_error = /var/log/mysql/error.log

# Slow query log configuration
slow_query_log = ON
slow_query_log_file = /var/log/mysql/mysql-slow.log
long_query_time = 1
log_queries_not_using_indexes = ON

# Optional: General query log (verbose, use with caution in production)
# general_log = ON
# general_log_file = /var/log/mysql/mysql-general.log
노트

The slow query log captures queries that take longer than long_query_time seconds. Adjust this threshold based on your application's performance requirements. Setting it too low will generate excessive logs.

After making these changes, restart MySQL:

# For systemd
sudo systemctl restart mysql

# For Docker
docker restart <mysql-container>

Verify logs are being written:

# Check error log
tail -f /var/log/mysql/error.log

# Check slow query log
tail -f /var/log/mysql/mysql-slow.log

Create custom OTel collector configuration

ClickStack allows you to extend the base OpenTelemetry Collector configuration by mounting a custom configuration file and setting an environment variable. The custom configuration is merged with the base configuration managed by HyperDX via OpAMP.

Create a file named mysql-logs-monitoring.yaml with the following configuration:

receivers:
  filelog/mysql_error:
    include:
      - /var/log/mysql/error.log
    start_at: end
    multiline:
      line_start_pattern: '^\d{4}-\d{2}-\d{2}T\d{2}:\d{2}:\d{2}'
    operators:
      - type: regex_parser
        parse_from: body
        parse_to: attributes
        regex: '^(?P<timestamp>\d{4}-\d{2}-\d{2}T\d{2}:\d{2}:\d{2}\.\d{6}[+-]\d{2}:\d{2})\s+(?P<thread_id>\d+)\s+\[(?P<level>[^\]]+)\]\s+(\[(?P<error_code>[^\]]+)\]\s+)?(?P<message>.*)$'
        
      - type: time_parser
        parse_from: attributes.timestamp
        layout_type: gotime
        layout: '2006-01-02T15:04:05.999999-07:00'
        parse_to: body
      
      - type: add
        field: attributes.source
        value: "mysql-error"
      
      - type: add
        field: resource["service.name"]
        value: "mysql-production"

  filelog/mysql_slow:
    include:
      - /var/log/mysql/mysql-slow.log
    start_at: end
    multiline:
      line_start_pattern: '^# Time:'
    operators:
      - type: regex_parser
        parse_from: body
        parse_to: attributes
        regex: '^# Time: (?P<timestamp>\d{4}-\d{2}-\d{2}T\d{2}:\d{2}:\d{2}\.\d+Z)\n# User@Host: (?P<user>[^\[]+)\[(?P<user_host>[^\]]*)\]\s+@\s+(?P<host>[^\[]*)\[(?P<ip>[^\]]*)\].*\n# Query_time: (?P<query_time>[\d.]+)\s+Lock_time: (?P<lock_time>[\d.]+)\s+Rows_sent: (?P<rows_sent>\d+)\s+Rows_examined: (?P<rows_examined>\d+)'
      
      - type: time_parser
        parse_from: attributes.timestamp
        layout_type: gotime
        layout: '2006-01-02T15:04:05.999999Z'
        parse_to: body
      
      - type: add
        field: attributes.source
        value: "mysql-slow"
      
      - type: add
        field: resource["service.name"]
        value: "mysql-production"

service:
  pipelines:
    logs/mysql:
      receivers: [filelog/mysql_error, filelog/mysql_slow]
      processors:
        - memory_limiter
        - transform
        - batch
      exporters:
        - clickhouse

This configuration:

  • Reads MySQL error logs and slow query logs from their standard locations
  • Handles multi-line log entries (slow queries span multiple lines)
  • Parses both log formats to extract structured fields (level, error_code, query_time, rows_examined)
  • Preserves original log timestamps
  • Adds source: mysql-error and source: mysql-slow attributes for filtering in HyperDX
  • Routes logs to the ClickHouse exporter via a dedicated pipeline
노트

Two receivers are required because MySQL error logs and slow query logs have completely different formats. The time_parser uses gotime layout to handle MySQL's ISO8601 timestamp format with timezone offsets.

Configure ClickStack to load custom configuration

To enable custom collector configuration in your existing ClickStack deployment, mount the custom config file at /etc/otelcol-contrib/custom.config.yaml and set the environment variable CUSTOM_OTELCOL_CONFIG_FILE=/etc/otelcol-contrib/custom.config.yaml.

Update your ClickStack deployment configuration:

services:
  clickstack:
    # ... existing configuration ...
    environment:
      - CUSTOM_OTELCOL_CONFIG_FILE=/etc/otelcol-contrib/custom.config.yaml
      # ... other environment variables ...
    volumes:
      - ./mysql-logs-monitoring.yaml:/etc/otelcol-contrib/custom.config.yaml:ro
      - /var/log/mysql:/var/log/mysql:ro
      # ... other volumes ...
노트

Ensure the ClickStack collector has appropriate permissions to read the MySQL log files. Use read-only mounts (:ro) and follow the principle of least privilege.

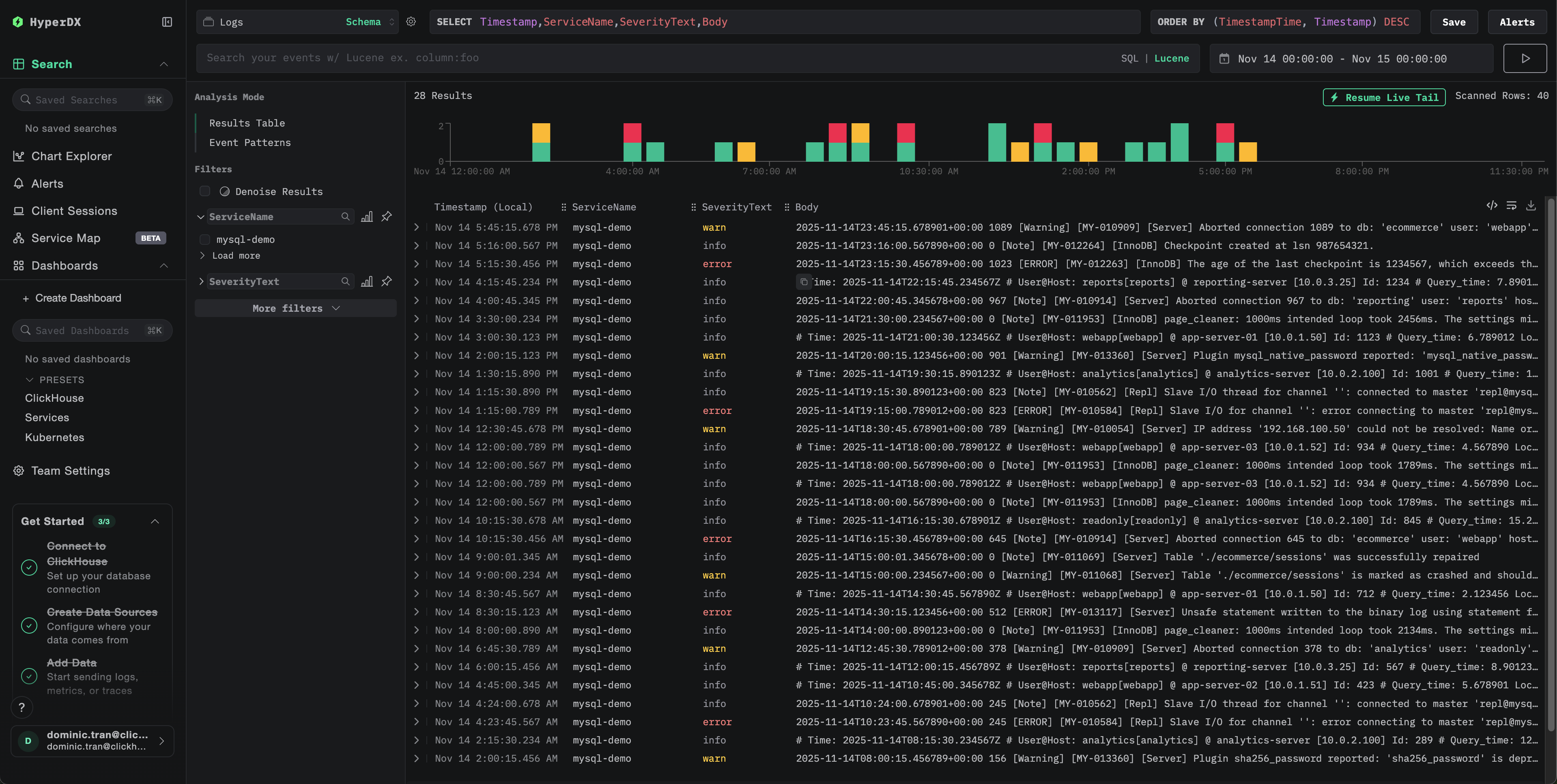
Verifying Logs in HyperDX

Once configured, log into HyperDX and verify logs are flowing:

  1. Navigate to the search view
  2. Set source to Logs
  3. Filter by source:mysql-error or source:mysql-slow to see MySQL-specific logs
  4. You should see structured log entries with fields like level, error_code, message (for error logs) and query_time, rows_examined, query (for slow query logs)
Search view
Log view

Demo dataset

For users who want to test the MySQL logs integration before configuring their production systems, we provide a sample dataset of pre-generated MySQL logs with realistic patterns.

Download the sample dataset

Download the sample log files:

# Download error log
curl -O https://datasets-documentation.s3.eu-west-3.amazonaws.com/clickstack-integrations/mysql/error.log

# Download slow query log
curl -O https://datasets-documentation.s3.eu-west-3.amazonaws.com/clickstack-integrations/mysql/mysql-slow.log

The dataset includes:

  • Error log entries (startup messages, warnings, connection errors, InnoDB messages)
  • Slow queries with realistic performance characteristics
  • Connection lifecycle events
  • Database server startup and shutdown sequences

Create test collector configuration

Create a file named mysql-logs-demo.yaml with the following configuration:

cat > mysql-logs-demo.yaml << 'EOF'
receivers:
  filelog/mysql_error:
    include:
      - /tmp/mysql-demo/error.log
    start_at: beginning  # Read from beginning for demo data
    multiline:
      line_start_pattern: '^\d{4}-\d{2}-\d{2}T\d{2}:\d{2}:\d{2}'
    operators:
      - type: regex_parser
        parse_from: body
        parse_to: attributes
        regex: '^(?P<timestamp>\d{4}-\d{2}-\d{2}T\d{2}:\d{2}:\d{2}\.\d{6}[+-]\d{2}:\d{2})\s+(?P<thread_id>\d+)\s+\[(?P<level>[^\]]+)\]\s+(\[(?P<error_code>[^\]]+)\]\s+)?(?P<message>.*)$'
      - type: time_parser
        parse_from: attributes.timestamp
        layout_type: gotime
        layout: '2006-01-02T15:04:05.999999-07:00'
        parse_to: body
      - type: add
        field: attributes.source
        value: "mysql-demo-error"
      - type: add
        field: resource["service.name"]
        value: "mysql-demo"

  filelog/mysql_slow:
    include:
      - /tmp/mysql-demo/mysql-slow.log
    start_at: beginning  # Read from beginning for demo data
    multiline:
      line_start_pattern: '^# Time:'
    operators:
      - type: regex_parser
        parse_from: body
        parse_to: attributes
        regex: '^# Time: (?P<timestamp>\d{4}-\d{2}-\d{2}T\d{2}:\d{2}:\d{2}\.\d+Z)\n# User@Host: (?P<user>[^\[]+)\[(?P<user_host>[^\]]*)\]\s+@\s+(?P<host>[^\[]*)\[(?P<ip>[^\]]*)\].*\n# Query_time: (?P<query_time>[\d.]+)\s+Lock_time: (?P<lock_time>[\d.]+)\s+Rows_sent: (?P<rows_sent>\d+)\s+Rows_examined: (?P<rows_examined>\d+)'
      - type: time_parser
        parse_from: attributes.timestamp
        layout_type: gotime
        layout: '2006-01-02T15:04:05.999999Z'
        parse_to: body
      - type: add
        field: attributes.source
        value: "mysql-demo-slow"
      - type: add
        field: resource["service.name"]
        value: "mysql-demo"

service:
  pipelines:
    logs/mysql-demo:
      receivers: [filelog/mysql_error, filelog/mysql_slow]
      processors:
        - memory_limiter
        - transform
        - batch
      exporters:
        - clickhouse
EOF

Run ClickStack with demo configuration

Run ClickStack with the demo logs and configuration:

docker run --name clickstack-demo \
  -p 8080:8080 -p 4317:4317 -p 4318:4318 \
  -e CUSTOM_OTELCOL_CONFIG_FILE=/etc/otelcol-contrib/custom.config.yaml \
  -v "$(pwd)/mysql-logs-demo.yaml:/etc/otelcol-contrib/custom.config.yaml:ro" \
  -v "$(pwd)/error.log:/tmp/mysql-demo/error.log:ro" \
  -v "$(pwd)/mysql-slow.log:/tmp/mysql-demo/mysql-slow.log:ro" \
  clickhouse/clickstack-all-in-one:latest

Verify logs in HyperDX

Once ClickStack is running:

  1. Wait a few moments for ClickStack to fully initialize (typically 30-60 seconds)
  2. Open HyperDX and log in to your account (you may need to create an account first)
  3. Navigate to the Search view and set the source to Logs
  4. Set the time range to 2025-11-13 00:00:00 - 2025-11-16 00:00:00
  5. You should see 40 logs total (30 error logs with source:mysql-demo-error + 10 slow queries with source:mysql-demo-slow)
노트

If you don't see all 40 logs immediately, wait about a minute for the collector to finish processing. If logs still don't appear after waiting, run docker restart clickstack-demo and check again after another minute. This is a known issue with the OpenTelemetry filelog receiver when bulk-loading pre-existing files with start_at: beginning. Production deployments using start_at: end process logs as they're written in real-time and don't experience this issue.

Search view
Log view
Timezone Display

HyperDX displays timestamps in your browser's local timezone. The demo data spans 2025-11-14 00:00:00 - 2025-11-15 00:00:00 (UTC). The wide time range ensures you'll see the demo logs regardless of your location. Once you see the logs, you can narrow the range to a 24-hour period for clearer visualizations.

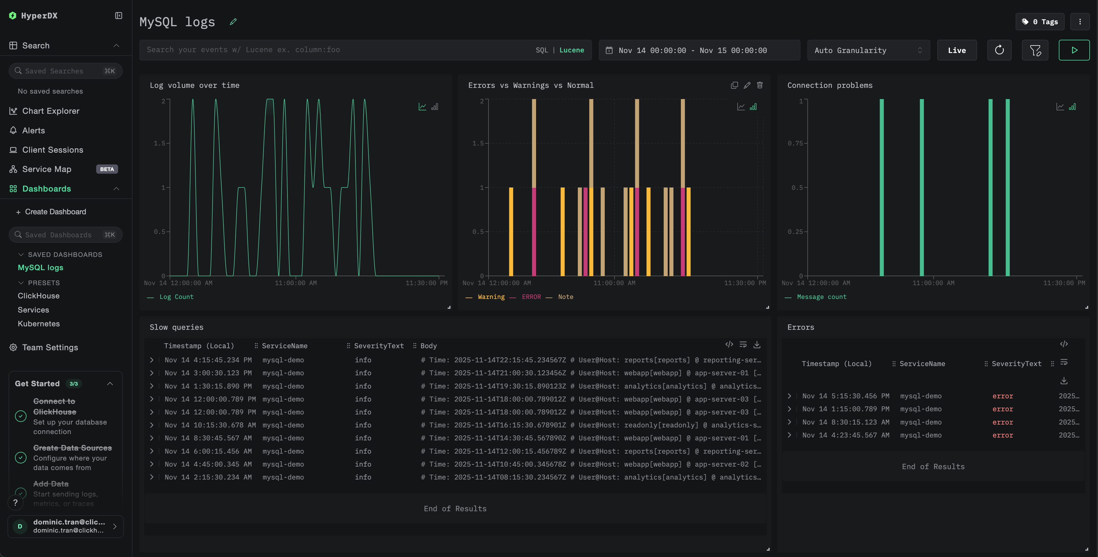
Dashboards and visualization

To help you get started monitoring MySQL with ClickStack, we provide essential visualizations for MySQL logs.

Download the dashboard configuration

Import the pre-built dashboard

  1. Open HyperDX and navigate to the Dashboards section
  2. Click Import Dashboard in the upper right corner under the ellipses
Import dashboard button
  1. Upload the mysql-logs-dashboard.json file and click Finish Import
Finish import

View the dashboard

The dashboard will be created with all visualizations pre-configured.

Example dashboard
노트

For the demo dataset, set the time range to 2025-11-14 00:00:00 - 2025-11-15 00:00:00 (UTC) (adjust based on your local timezone). The imported dashboard won't have a time range specified by default.

Troubleshooting

Custom config not loading

Verify the environment variable is set:

docker exec <container-name> printenv CUSTOM_OTELCOL_CONFIG_FILE

Check the custom config file is mounted and readable:

docker exec <container-name> cat /etc/otelcol-contrib/custom.config.yaml | head -10

No logs appearing in HyperDX

Check the effective config includes your filelog receiver:

docker exec <container> cat /etc/otel/supervisor-data/effective.yaml | grep -A 10 filelog

Check for errors in the collector logs:

docker exec <container> cat /etc/otel/supervisor-data/agent.log | grep -i mysql

If using the demo dataset, verify the log files are accessible:

docker exec <container> cat /tmp/mysql-demo/error.log | wc -l
docker exec <container> cat /tmp/mysql-demo/mysql-slow.log | wc -l

Slow query logs not appearing

Verify slow query log is enabled in MySQL:

SHOW VARIABLES LIKE 'slow_query_log';
SHOW VARIABLES LIKE 'long_query_time';

Check if MySQL is writing slow queries:

tail -f /var/log/mysql/mysql-slow.log

Generate a test slow query:

SELECT SLEEP(2);

Logs not parsing correctly

Verify your MySQL log format matches the expected format. The regex patterns in this guide are designed for MySQL 5.7+ and 8.0+ default formats.

Check a few lines from your error log:

head -5 /var/log/mysql/error.log

Expected format:

2025-11-14T10:23:45.123456+00:00 0 [System] [MY-010116] [Server] /usr/sbin/mysqld (mysqld 8.0.35) starting as process 1

If your format differs significantly, adjust the regex patterns in the configuration.

Next steps

After setting up MySQL logs monitoring:

  • Set up alerts for critical events (connection failures, slow queries exceeding thresholds, error spikes)
  • Create custom dashboards for slow query analysis by query pattern
  • Tune long_query_time based on observed query performance patterns

Going to production

This guide extends ClickStack's built-in OpenTelemetry Collector for quick setup. For production deployments, we recommend running your own OTel Collector and sending data to ClickStack's OTLP endpoint. See Sending OpenTelemetry data for production configuration.