Monitoring Node.js Traces with ClickStack
This guide shows you how to capture distributed traces from your Node.js application and visualize them in ClickStack using OpenTelemetry automatic instrumentation. You'll learn how to:
- Install and configure OpenTelemetry for Node.js with automatic instrumentation
- Send traces to ClickStack's OTLP endpoint
- Verify traces are appearing in HyperDX
- Use a pre-built dashboard to visualize application performance
A demo dataset with sample traces is available if you want to test the integration before instrumenting your production application.
Time Required: 10-15 minutes
Integration with existing Node.js application
This section covers adding distributed tracing to your existing Node.js application using OpenTelemetry automatic instrumentation.
If you would like to test the integration before configuring your own existing setup, you can test with our preconfigured setup and sample data in the demo dataset section.
Prerequisites
- ClickStack instance running with OTLP endpoints accessible (ports 4317/4318)
- Existing Node.js application (Node.js 14 or higher)
- npm or yarn package manager
- ClickStack hostname or IP address
Install and configure OpenTelemetry
Install the @hyperdx/node-opentelemetry package and initialize it at the start of your application. See the Node.js SDK guide for detailed installation steps.
Get ClickStack API key
An API key to send traces to ClickStack's OTLP endpoint.
- Open HyperDX at your ClickStack URL (e.g., http://localhost:8080)
- Create an account or log in if needed
- Navigate to Team Settings → API Keys
- Copy your Ingestion API Key

Verify traces in HyperDX
Once configured, log into HyperDX and verify traces are flowing. You should see something like this. If you don't see traces, try adjusting your time range:

Click on any trace to see the detailed view with spans, timing, and attributes:

Demo dataset
For users who want to test Node.js tracing with ClickStack before instrumenting their production applications, we provide a sample dataset of pre-generated Node.js application traces with realistic traffic patterns.
Get ClickStack API key
An API key to send traces to ClickStack's OTLP endpoint.
- Open HyperDX at your ClickStack URL (e.g., http://localhost:8080)
- Create an account or log in if needed
- Navigate to Team Settings → API Keys
- Copy your Ingestion API Key

Set your API key as an environment variable:
Send the traces to ClickStack
You should see a response like {"partialSuccess":{}} indicating the traces were successfully sent.
Verify traces in HyperDX
- Open HyperDX and log in to your account (you may need to create an account first)
- Navigate to the Search view and set the source to Traces
- Set the time range to 2025-10-25 13:00:00 - 2025-10-28 13:00:00


HyperDX displays timestamps in your browser's local timezone. The demo data spans 2025-10-26 13:00:00 - 2025-10-27 13:00:00 (UTC). The wide time range ensures you'll see the demo traces regardless of your location. Once you see the traces, you can narrow the range to a 24-hour period for clearer visualizations.
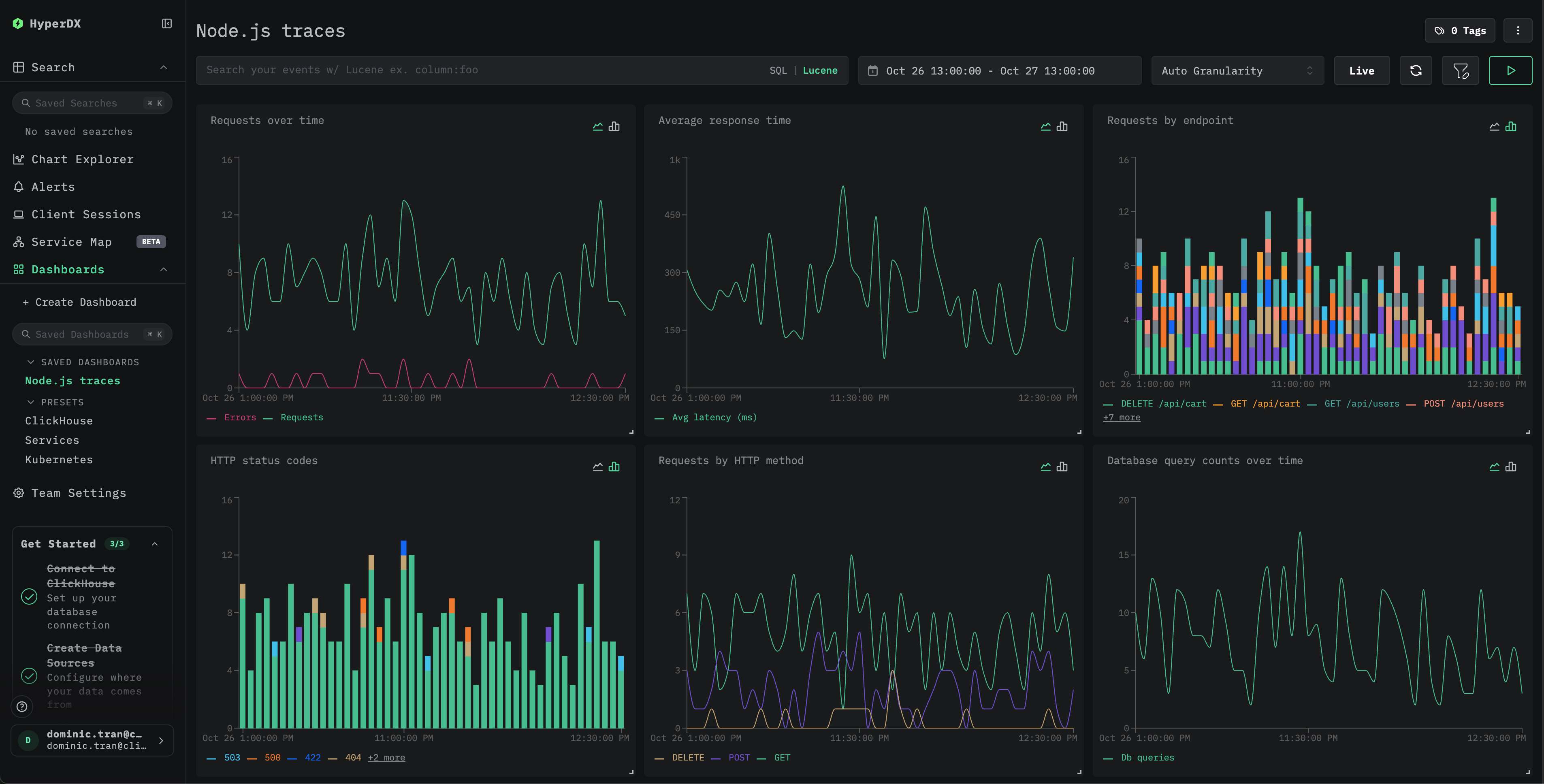
Dashboards and visualization
To help you get started monitoring Node.js application performance, we provide a pre-built dashboard with essential trace visualizations.
Import the pre-built dashboard
- Open HyperDX and navigate to the Dashboards section
- Click Import Dashboard in the upper right corner (under the ellipses)

- Upload the
nodejs-traces-dashboard.jsonfile and click Finish Import

The dashboard will be created with all visualizations pre-configured

For the demo dataset, set the time range to 2025-10-26 13:00:00 - 2025-10-27 13:00:00 (UTC) (adjust based on your local timezone). The imported dashboard won't have a time range specified by default.
Troubleshooting
Demo traces not appearing via curl
If you've sent traces via curl but don't see them in HyperDX, try sending the traces a second time:
This is a known issue that occurs when using the demo approach via curl and doesn't affect instrumented production applications.
No traces appearing in HyperDX
Verify environment variables are set:
Verify network connectivity:
Should connect successfully to the OTLP endpoint.
Check application logs: Look for OpenTelemetry initialization messages when your app starts. The HyperDX SDK should output confirmation that it's initialized.
Next steps
If you want to explore further, here are some next steps to experiment with your dashboard:
- Set up alerts for critical metrics (error rates, latency thresholds)
- Create additional dashboards for specific use cases (API monitoring, security events)
Going to production
This guide uses the HyperDX SDK which sends traces directly to ClickStack's OTLP endpoint. This works well for development, testing, and small-to-medium production deployments. For larger production environments or if you need additional control over telemetry data, consider deploying your own OpenTelemetry Collector as an agent. See Ingesting with OpenTelemetry for production deployment patterns and collector configuration examples.